Innotap, LLC

Realtime Decision Support Apps for Energy and Commodity Traders
  • Home
  • Overview
  • Products
  • About Us
  • News
  • Contact Us
  • Home
  • Site Map
  • Customer Login
  • Follow innotap on Twitter
  • Follow Innotap on Facebook
  • Follow Innotap on Google Plus
  • Follow Innotap on LinkedIn

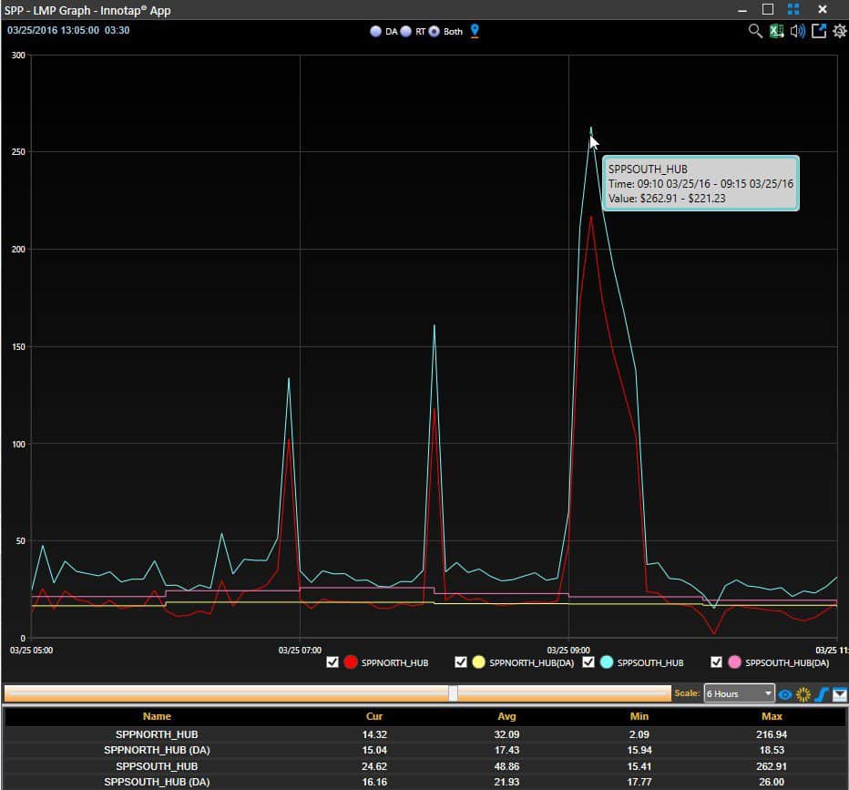
SPP Realtime LMP spikes above $250 (#SPPSouth_Hub $262) RSS Feed

March 25, 2016

03-25-16 SPP realtime LMP (afternoon)

← How New York ISO tariff changes for DR programs could save ratepayers millions
#Tesla focuses on smaller, daily-use batteries for homes →

For more information call 1-855-GET-INNOTAP (1-855-438-4666) or contact us by form or email us today!

  • Home
  • Overview
  • Products
  • About Us
  • News
  • Contact Us
  • Privacy Policy
  • Terms of Use
MCG Energy Solutions Versify Paragon Innotap
Copyright © 2025 Innovation Tap LLC. All rights reserved. Innotap, InstaTrend, RealDeal, DecisionDock, and PowerFeed are either registered trademarks or trademarks of Innovation Tap LLC. Excel is a registered trademark of Microsoft Corporation. All other trademarks are the property of their respective owners.
Web design & web development by Mainline Media, a Philadelphia based web design company.